Lead with clarity: Get the full picture of your organization with dashboards in daxko operations

Running a nonprofit organization is about more than managing memberships or scheduling programs. It’s about strengthening communities, stewarding resources responsibly, and ensuring long-term sustainability while delivering meaningful impact.
Yet many nonprofit leaders still rely on delayed reports, disconnected spreadsheets, or manual data pulls to understand performance across locations and teams. That often leads to reactive decision-making, missed opportunities, and unnecessary operational strain.
That’s why dashboards in Daxko Operations provide a centralized command center built specifically for mission-driven organizations. These dashboards deliver immediate access to up-to-date insights across membership, programs, fundraising, revenue, and engagement that empower leaders to make informed decisions with confidence.
In this blog, we’ll explore what Daxko Operations dashboards offer today, how they support day-to-day operations and long-term strategy, and why they are purpose-built for nonprofit organizations like yours.
What’s new with Daxko Operations dashboards
The expansion of Daxko Operations dashboards marks a significant step forward in performance visibility for nonprofit leaders. Unlike generic reporting tools, these dashboards reflect the realities of mission-driven organizations that balance financial health, community engagement, and program impact.
Daxko Operations dashboards available now
Daxko Operations offers a comprehensive suite of dashboards designed to provide clarity across your entire organization.
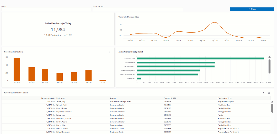
Membership dashboard
Track the health and stability of your membership base across locations.
- Joins and cancellations
- Net membership growth
- Retention trends
- Membership type distribution
Whether you operate a single branch or a multi-location association, these views help identify patterns, strengthen engagement, and support long-term sustainability. Learn more about membership management software for nonprofits.

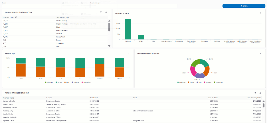
Members dashboard
Understand who you serve and how they engage.
- Demographic trends
- Participation frequency
- Engagement levels
- Retention indicators
These insights allow your team to tailor outreach, enhance member experience, and align offerings with evolving community needs.

Daily activity dashboard
See how facilities and programs are being utilized each day.
- Check-in volumes
- Peak traffic times
- Attendance patterns
- Location comparisons
With clear activity trends, teams can align staffing, adjust schedules, and ensure an exceptional experience for members and participants.

Programs dashboard
Measure participation, accessibility, and program effectiveness.
- Registrations and enrollment trends
- Participant retention
- Revenue by program category
- Demographic participation
- Scholarship and financial assistance utilization
- Year-over-year comparisons
Interactive charts and exportable reporting make it easy to evaluate outcomes and demonstrate impact to leadership and boards. Explore how nonprofit registration software supports program growth.

Revenue dashboard
Understand your full revenue picture in one place.
- Membership revenue
- Program revenue
- Fundraising contributions
- Department-level performance
- Historical comparisons
This consolidated financial view supports informed budgeting and strategic planning. For deeper financial visibility, see nonprofit financial management software.

Fundraising dashboard
Strengthen donor engagement and campaign effectiveness.
- Campaign performance
- Donation totals and trends
- Donor retention
- Progress toward fundraising goals
- Year-over-year comparisons
With clear insight into development performance, your organization can align fundraising strategies with mission priorities.

Leadership dashboard
A high-level summary designed for executives and boards.
- Membership growth and retention
- Program participation
- Revenue and fundraising performance
- Financial assistance impact
This dashboard provides a centralized snapshot of overall organizational health, supporting confident governance and strategic oversight.

Clarity when it counts
In mission-driven work, timing matters. Whether planning seasonal programs, evaluating a fundraising campaign, or reviewing branch performance, leaders need insight without delay.
Monitor daily engagement
See how members and participants are using your facilities and programs. Identify trends early and adjust staffing or programming accordingly.
Track membership changes
Understand joins, cancellations, and retention trends as they occur. Compare branches to spot strengths and opportunities for improvement.
Align every team
From membership and operations to development and executive leadership, everyone works from the same accurate dataset. No conflicting reports. No silos. Just shared visibility.
Decisions backed by data
Data is only valuable when it informs action. Daxko Operations dashboards transform performance metrics into intuitive visuals that support confident, mission-aligned decisions.
Track membership and revenue performance
Understand which branches, programs, or initiatives are driving growth and sustainability.
Understand community engagement
Identify participation patterns and retention trends to strengthen program design and outreach strategies.
Identify areas of strength and opportunity
Highlight high-performing programs or locations while uncovering areas that may benefit from additional support.
Make insight part of your routine
Instead of spending hours compiling reports, leaders can incorporate performance insights into daily and weekly workflows.
Designed for mission-driven organizations
One of the biggest challenges nonprofit leaders face is translating complex data into meaningful, mission-aligned insight. Daxko Operations dashboards are purpose-built to meet those needs.
Mission-specific KPIs
From scholarship utilization to fundraising performance, every metric reflects nonprofit operational realities.
Configurable filters
Adjust date ranges, branches, departments, and categories to analyze performance at any level.
Streamlined, actionable interface
Clear visuals replace static spreadsheets and manual exports.
Built for busy leaders
Executive Directors, branch leaders, CFOs, and Development Directors need focused answers. Dashboards deliver clarity without unnecessary complexity.
Why Daxko Operations dashboards stand out
With many reporting tools available, what sets Daxko Operations dashboards apart is their alignment with nonprofit strategy and community impact.
- Clarity – Immediate access to current performance indicators
- Efficiency – Reduced time spent on manual reporting
- Alignment – A shared source of truth across departments
- Scalability – Roll-up views across single branches or multi-location associations
- Mission Focus – Metrics that connect financial health with community impact
Every element is designed to help you move from information to informed action.
Ready to lead with insight?
Running a successful nonprofit organization requires more than dedication. It requires visibility, alignment, and informed decision-making.
Daxko Operations dashboards provide a centralized, easy-to-use platform that connects membership, programs, fundraising, revenue, and engagement into one cohesive view.
From daily operations to long-term strategy, these dashboards equip your team with the insight needed to strengthen sustainability, deepen engagement, and expand community impact.
Ready to guide your organization with clarity?
Schedule a demo of Daxko Operations and discover how dashboards can help you lead with confidence.